51风流平台现在叫什么名字51一品茶楼论坛 ,栖凤楼发布信息交流逍遥阁论坛入口,北京梦雨楼论坛官网入口,51龙凤茶楼论坛

联系欧能:400-000-9261 / 151-9595-6304

模温机\电加热导热油炉生产厂家

江苏省"专精特新""瞪羚企业" 国家高新技术企业

热门关键词:有机热载体炉电加热导热油炉TCU温控单元

当前位置首页 » 欧能机械新闻中心 » 常见问答 » 工业冷水机工作原理「欧能机械」为您详细讲解!

工业冷水机工作原理「欧能机械」为您详细讲解!

返回列表 来源:欧能 浏览:- 发布日期:2019-09-05 10:16:04【

工业冷水机是一种能提供恒温、恒流、恒压的冷却水设备,分为风冷式冷水机和水冷式冷水机 两种,冷水机在温度控制上分为低温冷水机和常温冷水机,常温温度一般控制在0度-35度范围内。低温机温度控制一般在0度-零下100度左右范围。今天小编就和您一起聊聊工业冷水机的工作原理。

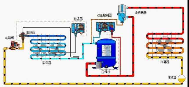
工业冷水机组制冷系统由4个基本部分即压缩机、冷凝器、节流器、蒸发器组成。由铜管将四大件按一定顺序连接成一个封闭系统,系统内充注一定量的制冷剂。

缩机吸入来自蒸发器的低温低压的氟里昂气体,压缩成高温高压的氟里昂气体,然后流经热力膨胀阀(毛细管),节流成低温低压的氟里昂起液两相物体,然后低温低压的氟里昂液体在蒸发器中吸收来自室内空气的热量,如此压缩-----冷凝----节流----蒸发反复循环。

工业冷水机原理

1、水冷式冷水机工作原理

开端时由压缩机吸入蒸腾制冷后的低温低压制冷剂气体,然后压缩成高温高压气体送冷凝器;高压高温气体经冷凝器冷却后使气体冷凝变为常温高压液体;当常温高压液体流入热力膨胀阀,经节省成低温低压的湿蒸气,流入蒸腾器,吸收蒸腾器内的冷冻水的热量使水温度下降;蒸腾后的制冷剂再吸回到压缩机中,又重复下一个制冷循环,然后完成制冷意图。

水泵担任将水从水箱抽出泵到用户需冷却的设备,冷冻水将热量带走后温度升高,再回到冷冻水箱中。

2、风冷式冷水机的工作原理

风冷式冷水机是运用壳管蒸腾器使水与冷媒进行热交换,冷媒体系在吸收水中的热负荷,使水降温发生冷水后﹐经过压缩机的效果使热量带到翅片式冷凝器,再由散热电扇散失到外界的空气中。

工业冷水机

3、工业冷水机组成部分

工业冷水机进行继续不断作业的三个首要体系便是水循环体系、制冷剂循环体系、电器自控体系,这三个体系之间是彼此相关的。制冷剂循环系统: 蒸发器中的液态制冷剂吸收水中的热量并开始蒸发,最终制冷剂与水之间形成一定的温度差,液态制冷剂亦完全蒸发变为气态后被压缩机吸入并压缩(压力和温度增加),气态制冷剂通过冷凝器(风冷/水冷)吸收热量,凝结成液体,通过热力膨胀阀(或毛细管)节流后变成低温低压制冷剂进入蒸发器,完成制冷剂循环过程。

压缩机:压缩机是整个制冷系统中的核心部件,也是制冷剂压缩的动力之源。它的作用是将输入的电能转化为机械能,将制冷剂压缩。

冷凝器:在制冷过程中冷凝器起着输出热能并使制冷剂得以冷凝的作用。从制冷压缩机排出的高压过热蒸气进入冷凝器后,将其在工作过程吸收的全部热量,其中包括从蒸发器和制冷压缩机中以及在管道内所吸收的热量都传递给周围介质(水或空气)带走;制冷剂高压过热蒸气重新凝结成液体。

贮液器:贮液器安装在冷凝器之后,与冷凝器的排液管是直接连通的。冷凝器的制冷剂液体应畅通无阻地流入贮液器内,这样就可以充分利用冷凝器的冷却面积。另一方面,当蒸发器的热负荷变化时,制冷剂液体的需要量也随之变化,那时,贮液器便起到调剂和贮存制冷剂的作用。对于小型制冷装置系统,往往不装贮液器,而是利用冷凝器来调剂和贮存制冷剂。

干燥过滤器:在制冷循环中必须预防水分和污物(油污、铁屑、铜屑)等进入,水分的来源主要是新添加的制冷剂和润滑油所含的微量水份,或由于检修系统时空气进入而带来的水分。如果系统中的水分未排除干净,当制冷剂通过节流阀(热力膨胀阀或毛细管)时,因压力及温度的下降有时水分会凝固成冰,使通道阻塞,影响制冷装置的正常运作。因此,在制冷系统中必须安装干燥过滤器。

热力膨胀阀:热力膨胀阀在制冷系统中既是流量的调节阀,又是制冷设备中的节流阀,它在制冷设备中安装在干燥过滤器和蒸发器之间,它的感温包是包扎在蒸发器的出口处。其主要作用是使高压常温的制冷剂液体在流经热力膨胀阀时节流降压,变为低温低压制冷剂湿蒸气(大部分是液体,小部分是蒸汽)进入蒸发器,在蒸发器内汽化吸热,而达到制冷降温的目的。

蒸发器:蒸发器是依靠制冷剂液体的蒸发(实际上是沸腾)来吸收被冷却介质热量的换热设备。它在制冷系统中的功能是吸收热量(或称输出冷量)。为了保证蒸发过程能稳定持久的进行,必须不断的用制冷压缩机将蒸发的气体抽走,以保持一定的蒸发压力。

制冷剂:在现代工业中使用的大多数工业冷水机均使用R22或R12作为制冷剂。制冷剂是制冷系统里的流动工质,它的主要作用是携带热量,并在状态变化时实现吸热和放热。

水循环系统:水循环系统是由水泵将水从水箱抽出到用户需冷却的设备,冷冻水将热量带走后温度升高,再回到冷冻水箱中。

电器自控系统: 电器自控系统包括电源部分和自动控制部分。电源部分是通过接触器,对压缩机、风扇、水泵等供应电源。自动控制部分包括温控器、压力?;ぁ⒀邮逼?、继电器、过载?;さ认嗷プ楹洗锏礁菟伦远舳屯V?,?;さ裙δ?。

在工业范畴运用冷水机设备的时分,为了确保运用进程中的安全,有许多需求留意的地方,我们在运用时要仔细认真。以上七大问题是冷水机常见的故障,希望对您有所帮助。冷水机问题可以联系我们。电话:400-000-9261 ,15195956304

 本文出处:m.top-pretty.com.cn,如有转载请务必注明!